Най - вълнуващия въпрос зимно време.
morfei1 - специалист
Конденза си е конденз, не прави разлика между пелетен котел или камина.
andy_forresite - майстор
Нали подовото е вид буфер. Мощното Комо 18 киловата към водата е налично. Там ще си бъде. Нещо трябва да се направи за тези налепи. Щом ще прави нещо, значи ще се дават пари. Например за:
- един смесителен вентил на входа на камината за подсигуряване температура на връщащата се вода 50-55 градуса.
Камината ще гори на 60-65 градуса, ще си взима на входа 50 или 55 (според какъв вентил си купи) и край на налепите.

А подовото? Още пари.
- един смесителен вентил с настройка на температурата на водата към входа на подовото. От 30 до 45 градуса да може да се задава.
Ще трябва да се купи и
- циркулационна помпа, вероятно 25-40, която да смуче от смесителния вентил с настройка 38° да речем.

От камината идват 60-65 градуса, вентилът при подовото взима студена вода, която вече е минала през тръбите на подовото (охладила се е до 27-30 гр), тази вода се смесва с врялата от камината до получаване на ония 38°, помпата 25-40 ги засмуква и ги праща да нагряват пода.
До тук три работи за решаване на два проблема - саждите и подовото.
И ся ко?! Къщата 80 квадрата се стопля, камината се изгася и не се запалва докато стайната температура не падне до някакви градуси. Трябва да се помисли как да се постигне това. Мдаа, още някой лев за целта.
Може да се прикачат високотемпературни консуматори, като бойлер и някой радиатор.
burner - специалист
И аз да кажа нещо. 13 кв за 65 кв.м без бойлер, три радиатора и лира. 4 години на ниска темп. под 50 градуса и нямах никакви налепи. Смених в края на сезона пелетите на Говежда със сръбски на Кладово и от 2-3 торби се получи гадния налеп ( не е кой знае какво, в димогарните тръби и в кюнците го няма). Сезона свърши и сега ще видя как ще ги избутам тези пелети.
RightClick - напреднал
Можеш ли да покажеш нагледно с 1-2 снимки?
Shemkov - помощник
пет окт 30, 2020 6:44 pmburner написа:
И аз да кажа нещо. 13 кв за 65 кв.м без бойлер, три радиатора и лира. 4 години на ниска темп. под 50 градуса и нямах никакви налепи. Смених в края на сезона пелетите на Говежда със сръбски на Кладово и от 2-3 торби се получи гадния налеп ( не е кой знае какво, в димогарните тръби и в кюнците го няма). Сезона свърши и сега ще видя как ще ги избутам тези пелети.
Вчера си поиграх и свалих кюнците. Нямам налепи по тях, а тези в печката сега ще ги изчистя и ще видя дали пак ще излязат.
Доста хора ми казаха, че те са от некачествени пелети. Ще пробвам и ще пиша пак!
morfei1 - специалист
Ако го караш на същите температури пак ще има. Файда от ниски градуси във високотемперстурна система никаква, даже си в преразход.
Shemkov - помощник
пон ное 02, 2020 7:12 pmmorfei1 написа:
Ако го караш на същите температури пак ще има. Файда от ниски градуси във високотемперстурна система никаква, даже си в преразход.
Чак в преразход не съм. В най студените дни миналата година ми гореше 1 чувал на 24ч че понякога и повече. Сега вдигнах градусите на 50 като стане малко по студено ще ги вдигна до 60 в зависимост от това каква зима идва :)
morfei1 - специалист
ср ное 04, 2020 9:59 amShemkov написа:
......
А знаеш ли колко би горял при същите условия, но на темп 80C :roll: ?

Редакция:

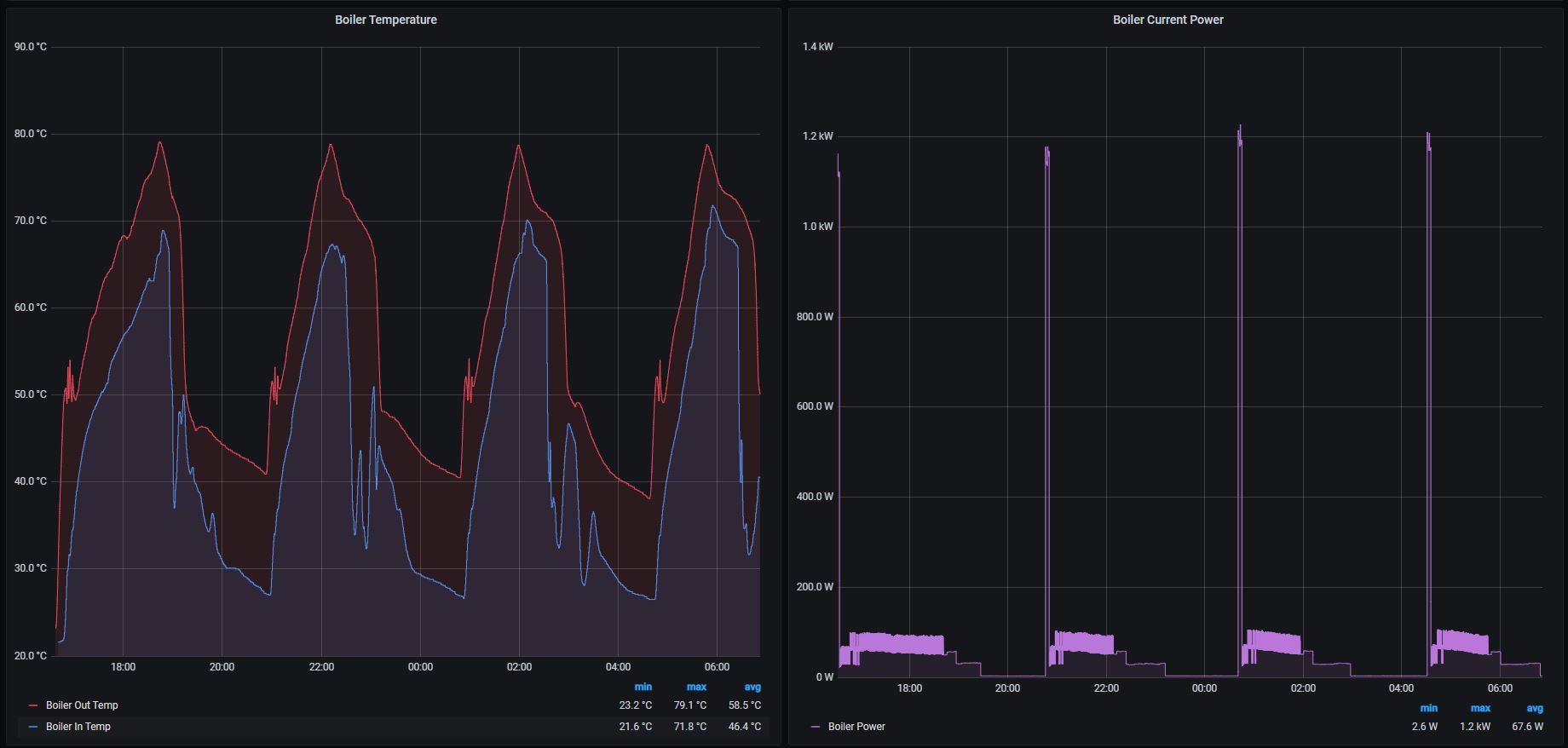
За всички онези, които залитат по ниските градуси, като си мислят, че ще спестят нещо, а всъщност си скапват ОИ-тата, поне според мен. Ето една извадка от моята OИ. Студен старт по график в 16:30 - 05.11.2020, гасене по график в 07:30 - 06.11.2020. Общо четири цикъла (паления) за 14часа период. Времето е сравнително топло и дори модулацията на горелката - 5kw, не може да задържи котела да не изключи по макс темп., понеже загубите на двуетажната къща са по-малко от това. Помпата включва на 50C (за мен това е абсолютният минимум).
Горелката се управлява по "стайни термостати". След като 3 от основните глави на единия етаж затворят напълно при температура около 24.6 - 24.8C, и температурата на котелната вода достигне 80C (датчика с който следя на изхода, дава отклонение 1.8C по-малко от темп. датчика на горелката/котела) , горелката преминава в режим СТОП. Изчаква докато, същите тези глави отворят поне 10% или повече, което се случва при стайни температури в трито помещения - 23.5 - 23.9C, и котелната вода е с температура 43.3C или по-ниска. След което следва преминава в режим СТАРТ.


Прикачен файл:
05-06.11.2020.JPG Средна работна температура - вход/изход


Дори при тези максимални температури на вход 70C, изход 80C. Средната работна температура на входа на котела за целият 14часов период е едва 46C, което е на ръба на конденза, поне според мен.
Оттук нататък всеки да си преценя дали си експлоатира неговата ОИ правилно и дали има резон в предписанията на производителя. Печели ли нещо от работата на ниската температура и евентуално трябва ли да подсигори входа на котел/камина, за да избегне конденза.

Тема "Налепи в горивната камера на пелетна камина" | Включи се в дискусията:


Сподели форума:

Бъди информиран. Следвай "Направи сам" във Facebook:

Намери изпълнител и вдъхновения за дома. Следвай MaistorPlus във Facebook: