Най - вълнуващия въпрос зимно време.
Ами, щом някой твърди, че К са по добри зимата, то това е стъклото, според мен.
Зимата губим много повече за отопление, отколкото лятото за охлаждане.
С К съм, от времето преди да отима 4с. На единственият западен прозорец имам тента и плътни завеси. Това е най хладната стая, въпреки, че е най далеч от единственият работещ през лятото климатик. Една 7ка ми е напълно достатъчна, като "отдавам дължимото" на топлоизолацията.
Колко да сме се отклонили, важното е да има полза от поста. Ако не, да трие Шефа!
brum - майстор
пет юли 14, 2023 11:04 amLazarGanev написа:
Е, това с тръбите не е драма, то така си се връзва - все пак ТП много повече работи на отопление, отколкото на охлаждане. И ние така ги връзваме.

И на мен така ми казаха. Но пък предложиха ако много съм държал да сложат малко кранове и да позволят обръщабнето на посоките за буфера. Казаха и, че до сега са го правили само по изключение, та така си и остана.

Остава ми тогава драмата с управлението. Зададено е да се управлява по изходяща температура, но туй не работи както очаквах. Има две роли:
1) Според зададената първоначално (при включване) целева температура си решава на каква мощност ще работи и я поддържа докато изключи
2) Опредлея при какви градуси да изключи (зададена - хистерезис, или 20-3=17 и при достигане на 17 изключва).

Очаквах да може да си сменя мощността ако подмине зададената температура и да се опита да смъкне мощността към компресора за да я поддържа, но поне за сега няма такива изгледи. На отопление работи точно така - прави един пик в началото и после смъква/качва мощността към компресора за да поддържа изходящата температура много близка до зададената.

Факт, че от 3 дни правя опити, та има някакъв клонящ към нулата шанс да се опитва да си замери някакви параметри на товара и да се самообучи. Ама ми звучи меко казано тъпо при все, че един път товара може да са 2 стаи, друг път 8. Очаквам да си модилира мощността и толкова.
speka_rs - майстор
Според мен тука има някакви таини, около:
- минималната мощност;
- максималната температура на фреона, която може да влиза в компресора.
brum - майстор
Минималната мощност поне в режим отопление е 300-350 вата консумация. В режим охлаждане е според температурата на топлоносителят. На 21 не съм пускал, ама аз и не искам да падам под киловат. Искам да модулира между 1 и 2 киловата.

За фреона - идея си нямам, но при все, че ако прекарам през 18, 20, 18, 20 градуса на отделни стартове и нещата се повтарят не мисля, че удрям някакви ограничения.
brum - майстор
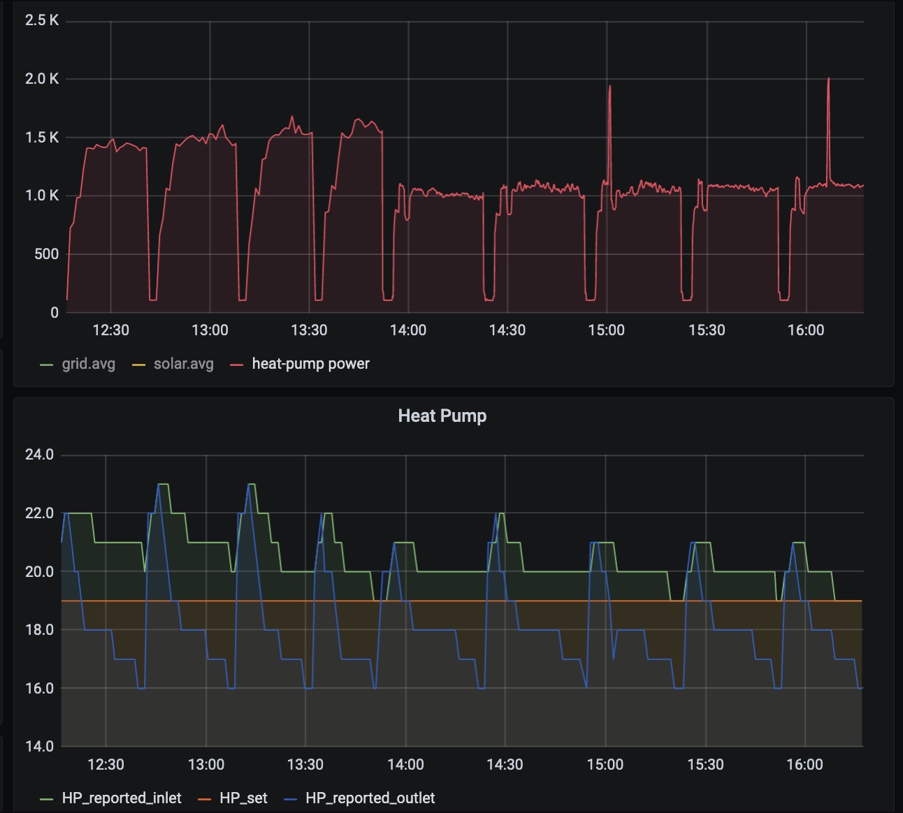
Ей го на - почти като проста не-инверторна термопомпа работи в режим на охлаждане. Почти, защото все пак има разлика в консумацията - или 1.5кВ тръгва, или 1кВ, че и на 2.5кВ е седяла. Тръгва според някакви параметри. И работи в on/off цикли, като грубо прави 2 цикъла на час.

Отделно, че хистерезисите си за on/off не ги следва много плътно. Зададен хистерезис 0.5 градуса за включване и -0.5 за изключване. Зададена температура 19 градуса. Контролирането е по изходящата температура на водата от вътрешното тяло. Или очаквам на 18.5 да изключи. на 19.5 да включи. Включването го докарва уж, ама изключването е на 16 градуса според термопомпата.

На горната графика е консумираната мощност. Включително с тази на циркулационните помпи. На долната графика има входяща и изходяща при вътрешното тяло + зададена (19 константа през целият тоя интервал).

Подозирам, че може да има общо с стратегията за контрол на дебита. В момента е дадена да е оптимална и май се опитва да поддържа dT от 5 градуса между inlet и outlet на вътрешното тяло. Ама при 20 връщана ще иде на 15 изходяща, пък 15 изходяща е под прага на изключване. Та може да се заиграя и с тези параметри да видя дали ще има подобрение.

Прикачен файл

chart_proper.jpg
brum - майстор
Тъй, потвърдих, че ТП-та модулира и в режим на охлаждане, ама товара ми е лош и се получават проблеми с тази модулация. Ако смъкна дебита през вътрешното тяло на минимум и задам температури от да кажем 14-15 градуса изходяща нещата сработват.

Но като цяло охлаждането през подовото не докарва търсеният ефект. Поне не с тези всичките прозорци дето ги имаме от западният край на къщата. Зимно време пестят доста от отоплението, но лятно време жегите са нетърпими. До към 18-18:30 нещата са ОК, след това слънцето почва да става почти перпендикулярно на прозорците и да вкарва много енергия вътре. Съответно към 19 - 19:30 става нетърпимо. До преди това поддържам 27-28 градуса което е тотално комфортно за седене вътре.

Мисля да пробвам две неща за да реша проблема.

Едното е засенчване на западните прозорци. Може би асма. На първо време ще оробвам да ги покрия с тънък ХПС/ЕПС за да видя какъв ще е ефекта. Ако е смислен пътя напред ще е ясен за тази част.

Второто е да вкарам и рекуператора да работи за охлаждането. Един топлообменник на пътя на постъпващият въздух по сметки може да прекарва 2 киловата и потенциално да се погрижи да намаля влажността. Там имам проблем с тръбите за вентилацията. Покрити са със вата, а не с микропореста гума и имат потенциал да правят конденз в окачените тавани. Ще се следят разни параметри на разни места, за да не се стига до проблеми с конденза в таваните.

Тия двете са само на идеи за сега. Кога ще ги правя - когато има ред. Или по-конкретно - не е ясно кога.

И на кратко пак да кажа - охлаждане през подовото е възможно, но мощността е ограничена. В пъти по-малка отколкото при отопление. Конденза не трябва да се достига на повърхността на пода.

А за температурите подавани към подовото - може да са и под 18 градуса. Не било важно колко се подава, а колко е температурата на повърхността на настилките. Конденза там се образувал, не в замазките. Т.е. и на 12 градуса да пуснеш вода към подовото конденз може и да не се получи по самите настилки. Драмата с конденза била основно защото е предпоставка за наранявания заради хлъзгавият под. Отделно, че дървените настилки може да дадат фира при ниски температури.

Това последното с конденза до колко е вярно не знам. Аз гледам да не подавам под 18 градуса към подовото. Така докарвам около 25 градуса настилки което е приемливо от към комфорт и далеч от точките на конденз. По груби сметки това са едни 30-35 вата на м2 пренос на енергия.
nelina_london - специалист
Последовател съм на една ФБ група и там собственикът на къщата охлажда с подово ,защото има ток в излишък .Миналата година ,резултатите подобни на твоите ,тази година е с външни ролетни щори ,при изложение югозапад .Обеща да сподели какъв е ефекта .
Имаме голям западен прозорец ,засенчен от 4м.покрита веранда ,слънце не влиза ,но и отсрещната сграда е на около 10м.от верандата и също пази .Според мен си на прав път с асма или тента ,каквото избереш .Има едни евтини триъгълни сенници от плат ,ще свършат някаква работа на първо време
За рекуператора да питам само байпас ли има ?Режим охлаждане ? Нашия и при 39° ,вкарва на 28° без допълнително охлаждане .Просто вътрешния въздух охлажда външния .Миналата година в официалния БГ сайт видях ,че са го сертифицирали и за охлаждане при топъл климат .

Тръбите затова по учебник (и по проект) са с микропореста ,ама и ние за по-евтино с ватичка .
brum - майстор
Рекуператора има байпас, да. Но той няма общо с тия неща. В момента вкарва толкова, колкото изкарва. Вади и вкарва на 27-29. Байпаса го пускам нощно време за да охлажда (една от многото автоматизации).

Идеята е на подаващият въздух след рекуператора да сложа топлообменник вода-въздух. Тоя топлообменник ще го захранвам с вода от буфера на термопомпата (15-17 градуса входяща) и да смъква температурата след него на около 22 градуса. С автоматизиран контрол, за да няма конденз по тръбите след него (щото си спестих парите за микропорестата гума...).
nelina_london - специалист
ср юли 19, 2023 1:29 pmbrum написа:
Рекуператора има байпас, да. Но той няма общо с тия неща. В момента вкарва толкова, колкото изкарва. Вади и вкарва на 27-29. Байпаса го пускам нощно време за да охлажда (една от многото автоматизации).
Идеята ти я разбрах но не ми става ясно тези 27-29° при каква външна Т са или тя няма значение ? Тоест и LGто ли има интелигентна функция и охлажда постъпващия въздух индиректно ?При Зендера задавам под каква Т да го играе на бай пас и над нея да се ръководи само от вътрешната Т .
Преди известно време спорих с един господин ,представител на известна марка рекуператори ,защото според него ,ако всички прозорци са засенчени и се използва нощния байпас ,няма да има нужда от дневно охлаждане . Пробвала съм на максимална мощ ,никакъв ефект .Нищо общо с трайното охлаждане ,когато прозорците са отворени през нощта .Подчертах че става въпрос за Пловдив а той се запъна ,че байпаса щял да се справи .На това му казвам чиста реклама без покритие . :-D :-D :-D
brum - майстор
Байпаса не може да се справи, защото нощно време спиш и не искаш рекуператора да бучи. За да е тих му смъкваш дебита, а с нисък дебит прехвърля малко енергия от вътре на вън. Но пък можеш да сметнеш или да измериш колко енергия може да отведе.

Същото правиш и за това колко енергия влиза денем през вентилация, прозорци и стени. И после гледаш кое е по-голямо. Ако нощем вадиш повече отколкото вкарваш денем, то можеш да се охлаждаш само с рекуператора.

При мен няма какво да смятам. Ако приема, че има едни 2 часа дето слънцето влиза перпендикулярно на прозорците с тия 18м2 имам грубо 15кВ на час. Или общо 30 киловата. Дори да заложа 50% отразена навън енергия заради 4те сезона (те май са и по-малко) пак са едни 15 киловатчаса дето трябва да ги разкарам някак си. Туй с рекуператор в байпас няма как да стане. Ама айде, да сметна леко с завишени параметри в полза на успешно охлаждане - 12 часа да заложим хладно време, средна разлика вън/вътре 6 (нощно навън да приемем за средно 20, вътре за 26) и при 500м3 на час. 500м3 * 1.2 (специфичен топлинен капацитет на м3 въздух) * 6 градуса разлика / 3600 е точно 1 киловат. Или за 10 часа ще извади 10 киловатчаса. Само дето тия цифри са нереалистични - нито навън ще е 20 градуса перменентно (тия дни рядко пада до и под 20 градуса), нито 500м3 е дебит на който може да се спи.

А тия 27-29 от къде са - толова вади при мен рекуператора. При 27 градуса на отработеният въздух и 34 на външният вътре влиза на 27.5 градуса.

Тема "Охлаждане с подово" | Включи се в дискусията:


Сподели форума:

Бъди информиран. Следвай "Направи сам" във Facebook:

Намери изпълнител и вдъхновения за дома. Следвай MaistorPlus във Facebook: