Китаеца ти каза, че модулацията иска време, а ти ходиш и ръчкаш разни неща докато събираш данните. Тия данни заради ръчкането ти са компрометирани.
И спри с тия кодово от сорта на P05, а ползвай нормалните имена на параметрите. Темата остава безполезна за другите след теб, защото хората не ги интересуват кодовете ти, а параметрите и стойностите им.
Та пак ще го кажа - данни от преди да изключи. И информация колко трябва да поддържа и колко е хистерезиса.
Това което се вижда от каченото е, че dT-то дето гони е 5 градуса. Вижда се, че и помпата седи на високи проценти, а е трябвало да почне да смъква там някъде където ти си пипал. И се вижда, че след дефроста е сгряла буфера и затова е качила изходящатата температура. И точно там дето е трябвало нещо да почне да се случва си се ядосал и си замазал пейзажа.
Ей ти две графики от мойта дето се виждат температурите дето подава, температурата дето се връща към нея и дебита на помпата. И е видно как си намаля мощността, за да поддържа постоянна температура на изхода. Това е от последните топли дни, че сега дефроста бърка картинката.
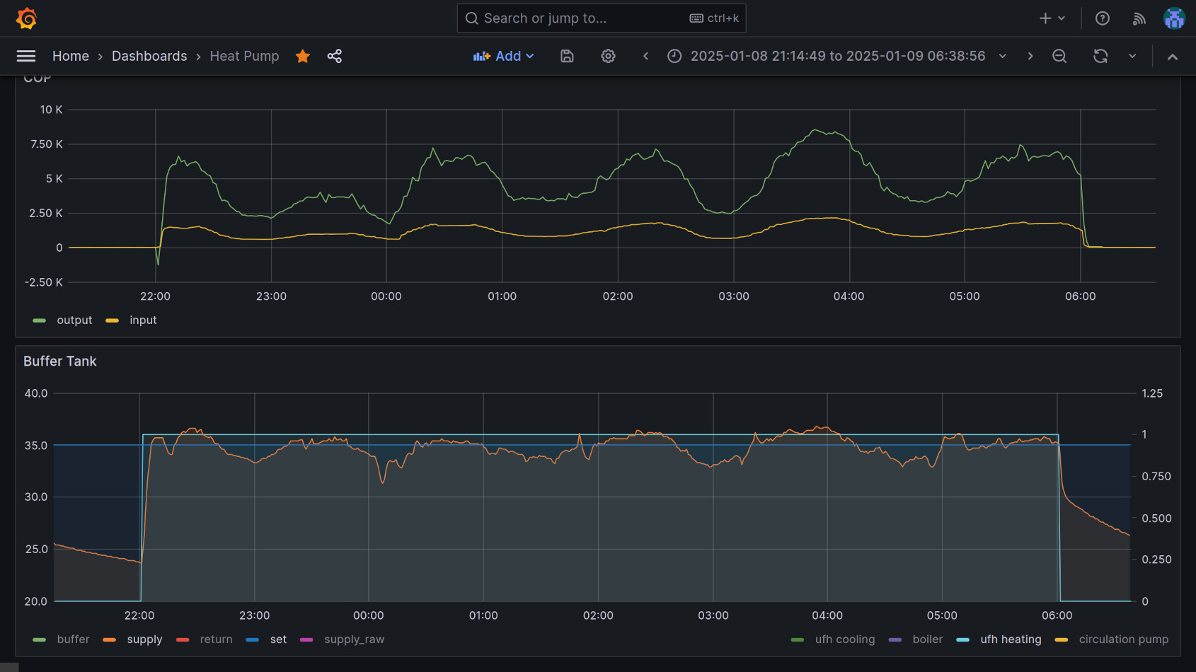
Зададена - 35. Вижда се как играе около 35 и как качва и сваля мощността. Горе се вижда входяща енергия (електрическа) и изходяща енергия (топлинна). Вижда се и колко е инертна модулацията. Т.е. иска си време.
И спри с тия кодово от сорта на P05, а ползвай нормалните имена на параметрите. Темата остава безполезна за другите след теб, защото хората не ги интересуват кодовете ти, а параметрите и стойностите им.
Та пак ще го кажа - данни от преди да изключи. И информация колко трябва да поддържа и колко е хистерезиса.
Това което се вижда от каченото е, че dT-то дето гони е 5 градуса. Вижда се, че и помпата седи на високи проценти, а е трябвало да почне да смъква там някъде където ти си пипал. И се вижда, че след дефроста е сгряла буфера и затова е качила изходящатата температура. И точно там дето е трябвало нещо да почне да се случва си се ядосал и си замазал пейзажа.
Ей ти две графики от мойта дето се виждат температурите дето подава, температурата дето се връща към нея и дебита на помпата. И е видно как си намаля мощността, за да поддържа постоянна температура на изхода. Това е от последните топли дни, че сега дефроста бърка картинката.
Зададена - 35. Вижда се как играе около 35 и как качва и сваля мощността. Горе се вижда входяща енергия (електрическа) и изходяща енергия (топлинна). Вижда се и колко е инертна модулацията. Т.е. иска си време.
Последна промяна от brum на пон яну 20, 2025 9:15 pm, променено общо 1 път.